HashiCorp Consul Service Mesh on Kubernetes Series - Part 3 - Traffic Management
Efficient traffic management is essential for maintaining application reliability, optimizing performance, and implementing advanced deployment strategies in a service mesh. HashiCorp Consul provides powerful traffic management capabilities through service routers, splitters, and resolvers. In this section, we explore request routing, traffic shifting, request timeouts, and circuit breaking.
Request Routing
This section shows you how to route requests dynamically to multiple versions of a microservice.
The Bookinfo sample consists of four separate microservices, each with multiple versions. Three different versions of one of the microservices, reviews, have been deployed and are running concurrently. To illustrate the problem this causes, access the Bookinfo app’s /productpage in a browser and refresh several times.
You’ll notice that sometimes the book review output contains star ratings and other times it does not. This is because, without an explicit default service version to route to, Consul routes requests to all available versions in a round-robin fashion.
Version 1:
Version 2:
Version 3:
The initial goal of this task is to apply rules that route all traffic to v1 (version 1) of the microservices. Later, we will apply a rule to route traffic based on the value of an HTTP request header.
To route to v1 only, you configure route rules that send traffic to default versions for the microservices.
Consul uses service routers, service splitters, and service resolvers to define route rules. Create rules that will route all traffic to v1 on each microservice.
kubectl -n bookinfo apply -f traffic-management/request-routing/services-all-v1.yaml
You have configured Consul to route to the v1 version of the Bookinfo microservices, most importantly the reviews service version 1.
In the Consul UI, if you go to Services > reviews > Routing, you can view the routing topology.
You can easily test the new configuration by once again refreshing the /productpage of the Bookinfo app in your browser. Notice that the reviews part of the page displays no rating stars, no matter how many times you refresh. This is because you configured Consul to route all traffic for the reviews service to reviews:v1, and this version of the service does not access the star ratings service.
You can also control the route based on specific headers. The productpage service adds a custom end-user header to all outbound HTTP requests to the reviews service. In the following example, we will route all traffic from a user named jason to the service reviews:v2.
Remember, reviews:v2 is the version that includes the star ratings feature.
Apply the routing configuration.
kubectl -n bookinfo apply -f traffic-management/request-routing/service-reviews-v2-header-based.yaml
In the Consul UI, you can view the new routing topology.
On the /productpage of the Bookinfo app, log in as user jason. Note: password is not required.
You should now see the star ratings next to each review. This is because you were routed to reviews:v2.
Sign out and log in as another user (pick any name).
Notice the stars are now gone. This is because the traffic is routed to reviews:v1 for all users except jason.
Remove the routing rules we created.
kubectl -n bookinfo delete -f traffic-management/request-routing/service-reviews-v2-header-based.yaml
kubectl -n bookinfo delete -f traffic-management/request-routing/services-all-v1.yaml
Traffic Shifting
This section shows you how to shift traffic from one version of a microservice to another.
A common use case is to migrate traffic gradually from an older version of a microservice to a new one. In Consul, you accomplish this goal by configuring a sequence of routing rules that redirect a percentage of traffic from one destination to another.
In this task, you will use send 50% of traffic to reviews:v1 and 50% to reviews:v3. Then, you will complete the migration by sending 100% of traffic to reviews:v3.
Create routing rules to route all traffic to v1 on each microservice.
kubectl -n bookinfo apply -f traffic-management/traffic-shifting/services-all-v1.yaml
In the Consul UI, if you go to Services > reviews > Routing, you can view the routing topology.
Open the Bookinfo application in your browser. Notice that the reviews part of the page displays no rating stars, no matter how many times you refresh. This is because you configured Consul to route all traffic for the reviews service to reviews:v1, and this version of the service does not access the star ratings service.
Transfer 50% of the traffic from reviews:v1 to reviews:v3.
kubectl -n bookinfo apply -f traffic-management/traffic-shifting/service-reviews-50-v3.yaml
Refresh the /productpage in your browser, and you now see red-colored star ratings approximately 50% of the time. This is because the v3 version of reviews accesses the star ratings service, but the v1 version does not.
In the Consul UI, you can also see that the traffic is evenly distributed between v1 and v3.
Assuming you decide that the reviews:v3 microservice is stable, you can route 100% of the traffic to reviews:v3 by modifying the routing rules.
kubectl -n bookinfo apply -f traffic-management/traffic-shifting/service-reviews-v3.yaml
In the Consul UI, you can view the new routing topology.
Refresh the /productpage several times. Now you will always see book reviews with red-colored star ratings for each review.
Remove the application routing rules we created.
kubectl -n bookinfo delete -f traffic-management/request-routing/services-all-v1.yaml
Request Timeouts
This section shows you how to set up request timeouts in Envoy using Consul.
A timeout for HTTP requests can be specified using the requestTimeout field of the route rule.
This exercise will use a sample application, NGINX as a frontend service, pointing to httpbin as an upstream API service.
Deploy the application.
kubectl apply -f traffic-management/request-timeouts/sample-app-nginx-httpbin.yaml
Ensure pods are up and running.
kubectl get pod -n httpbin
Use port-forwarding to temporarily access the NGINX frontend service for this exercise.
kubectl port-forward deploy/nginx-frontend 8080:80 -n httpbin
Open 127.0.0.1:8080 in your browser. You should see the httpbin page.
Simulate a delayed response from the httpbin service by artificially adding an 8-second delay.
Browse to 127.0.0.1:8080/delay/8. The page will load for 8 seconds, then return a response.
Now add a 2-second request timeout for calls to the httpbin service.
kubectl apply -f traffic-management/request-timeouts/service-httpbin-timeout.yaml
Refresh the 127.0.0.1:8080/delay/8 page in your browser. The request should time out after 2 seconds.
This is because httpbin takes 8 seconds to return a response but is set to time out after 2 seconds.
Remove the resources we created for this exercise.
kubectl delete -f traffic-management/request-timeouts/service-httpbin-timeout.yaml
kubectl delete -f traffic-management/request-timeouts/sample-app-nginx-httpbin.yaml
Circuit Breaking
This section shows you how to configure circuit breaking for connections, requests, and outlier detection.
Circuit breaking is an important pattern for creating resilient microservice applications. Circuit breaking allows you to write applications that limit the impact of failures, latency spikes, and other undesirable effects of network peculiarities.
In this task, you will configure circuit breaking rules and then test the configuration by intentionally “tripping” the circuit breaker.
Create a client to send traffic to the productpage service. The client is a simple load-testing client called Fortio. Fortio lets you control the number of connections, concurrency, and delays for outgoing HTTP calls. You will use this client to “trip” the circuit breaker policies you set in the ServiceDefaults configuration.
kubectl -n bookinfo apply -f fortio-deploy.yaml
Ensure the Fortio pod is running.
kubectl get pod -n bookinfo -l app=fortio
From a different terminal, tail the log of the productpage service.
kubectl logs -l app=productpage -c productpage -n bookinfo -f | grep '503\|200'
Get the Fortio pod name.
export FORTIO_POD=$(kubectl get pods -n bookinfo -l app=fortio -o 'jsonpath={.items[0].metadata.name}')
echo "$FORTIO_POD"
Log in to the client pod and use the fortio tool to call productpage. Pass in curl to indicate that you just want to make one call.
kubectl -n bookinfo exec "$FORTIO_POD" -c fortio -- /usr/bin/fortio curl -k -H "x-client-trace-id: 1" -quiet http://bookinfo-gateway/productpage
Example output:
<!DOCTYPE html>
<html>
<head>
<title>Simple Bookstore App</title>
<meta charset="utf-8">
<meta http-equiv="X-UA-Compatible" content="IE=edge">
<meta name="viewport" content="width=device-width, initial-scale=1.0">
<!-- Latest compiled and minified CSS -->
<link rel="stylesheet" href="static/bootstrap/css/bootstrap.min.css">
<!-- Optional theme -->
<link rel="stylesheet" href="static/bootstrap/css/bootstrap-theme.min.css">
</head>
<body>
....
</html>
HTTP/1.1 200 OK
content-type: text/html; charset=utf-8
content-length: 5289
server: envoy
date: Mon, 13 Feb 2023 22:19:57 GMT
x-envoy-upstream-service-time: 1026
You can see the request succeeded. If you look at the productpage logs in the other terminal, you should see entries indicating status code 200.
Example output:
reply: 'HTTP/1.1 200 OK\r\n'
DEBUG:urllib3.connectionpool:http://details:9080 "GET /details/0 HTTP/1.1" 200 178
reply: 'HTTP/1.1 200 OK\r\n'
DEBUG:urllib3.connectionpool:http://reviews:9080 "GET /reviews/0 HTTP/1.1" 200 438
INFO:werkzeug:::ffff:127.0.0.1 - - [20/May/2024 18:30:14] "GET /productpage HTTP/1.1" 200 -
Now, it’s time to break something.
Modify the ServiceDefaults of the productpage service to apply circuit breaking settings when calling its upstream services (details and reviews).
kubectl -n bookinfo apply -f traffic-management/circuit-breaking/service-productpage-circuit-breaking.yaml
In the ServiceDefaults settings, you specified maxConnections: 1 and maxPendingRequests: 1. These rules indicate that if you exceed more than one connection and request concurrently, you should see some failures when the consul-dataplane opens the circuit for further requests and connections.
Call the service with two concurrent connections (-c 2) and send 20 requests (-n 20).
kubectl -n bookinfo exec "$FORTIO_POD" -c fortio -- /usr/bin/fortio load -k -H "x-client-trace-id: 1" -c 3 -qps 0 -n 30 -loglevel Warning http://productpage/productpage
You should now see some HTTP 503 errors in the productpage logs. For example:
DEBUG:urllib3.connectionpool:http://reviews:9080 "GET /reviews/0 HTTP/1.1" 200 437
INFO:werkzeug:::ffff:127.0.0.1 - - [15/Feb/2023 19:06:53] "GET /productpage HTTP/1.1" 200 -
reply: 'HTTP/1.1 200 OK\r\n'
DEBUG:urllib3.connectionpool:http://reviews:9080 "GET /reviews/0 HTTP/1.1" 200 358
INFO:werkzeug:::ffff:127.0.0.1 - - [15/Feb/2023 19:06:53] "GET /productpage HTTP/1.1" 200 -
reply: 'HTTP/1.1 503 Service Unavailable\r\n'
DEBUG:urllib3.connectionpool:http://details:9080 "GET /details/0 HTTP/1.1" 503 19
reply: 'HTTP/1.1 503 Service Unavailable\r\n'
DEBUG:urllib3.connectionpool:http://details:9080 "GET /details/0 HTTP/1.1" 503 19
reply: 'HTTP/1.1 503 Service Unavailable\r\n'
DEBUG:urllib3.connectionpool:http://reviews:9080 "GET /reviews/0 HTTP/1.1" 503 81
reply: 'HTTP/1.1 503 Service Unavailable\r\n'
DEBUG:urllib3.connectionpool:http://reviews:9080 "GET /reviews/0 HTTP/1.1" 503 81
INFO:werkzeug:::ffff:127.0.0.1 - - [15/Feb/2023 19:06:53] "GET /productpage HTTP/1.1" 200 -
reply: 'HTTP/1.1 200 OK\r\n'
DEBUG:urllib3.connectionpool:http://reviews:9080 "GET /reviews/0 HTTP/1.1" 200 437
INFO:werkzeug:::ffff:127.0.0.1 - - [15/Feb/2023 19:06:53] "GET /productpage HTTP/1.1" 200 -
reply: 'HTTP/1.1 503 Service Unavailable\r\n'
DEBUG:urllib3.connectionpool:http://details:9080 "GET /details/0 HTTP/1.1" 503 19
reply: 'HTTP/1.1 200 OK\r\n'
DEBUG:urllib3.connectionpool:http://reviews:9080 "GET /reviews/0 HTTP/1.1" 200 437
INFO:werkzeug:::ffff:127.0.0.1 - - [15/Feb/2023 19:06:53] "GET /productpage HTTP/1.1" 200 -
Bring the number of concurrent connections up to 3.
kubectl -n consul-bookinfo exec "$FORTIO_POD" -c fortio -- /usr/bin/fortio load -k -H "x-client-trace-id: 1" -c 3 -qps 0 -n 30 -loglevel Warning https://bookinfo-gateway/productpage
You should now see even more 503 errors in the logs.
DEBUG:urllib3.connectionpool:http://details:9080 "GET /details/0 HTTP/1.1" 503 19
reply: 'HTTP/1.1 200 OK\r\n'
DEBUG:urllib3.connectionpool:http://reviews:9080 "GET /reviews/0 HTTP/1.1" 200 358
INFO:werkzeug:::ffff:127.0.0.1 - - [15/Feb/2023 19:07:45] "GET /productpage HTTP/1.1" 200 -
reply: 'HTTP/1.1 503 Service Unavailable\r\n'
DEBUG:urllib3.connectionpool:http://reviews:9080 "GET /reviews/0 HTTP/1.1" 503 81
reply: 'HTTP/1.1 503 Service Unavailable\r\n'
DEBUG:urllib3.connectionpool:http://reviews:9080 "GET /reviews/0 HTTP/1.1" 503 81
INFO:werkzeug:::ffff:127.0.0.1 - - [15/Feb/2023 19:07:45] "GET /productpage HTTP/1.1" 200 -
reply: 'HTTP/1.1 200 OK\r\n'
DEBUG:urllib3.connectionpool:http://reviews:9080 "GET /reviews/0 HTTP/1.1" 200 437
INFO:werkzeug:::ffff:127.0.0.1 - - [15/Feb/2023 19:07:45] "GET /productpage HTTP/1.1" 200 -
reply: 'HTTP/1.1 503 Service Unavailable\r\n'
DEBUG:urllib3.connectionpool:http://details:9080 "GET /details/0 HTTP/1.1" 503 19
reply: 'HTTP/1.1 503 Service Unavailable\r\n'
DEBUG:urllib3.connectionpool:http://details:9080 "GET /details/0 HTTP/1.1" 503 19
reply: 'HTTP/1.1 503 Service Unavailable\r\n'
DEBUG:urllib3.connectionpool:http://reviews:9080 "GET /reviews/0 HTTP/1.1" 503 81
reply: 'HTTP/1.1 503 Service Unavailable\r\n'
DEBUG:urllib3.connectionpool:http://reviews:9080 "GET /reviews/0 HTTP/1.1" 503 81
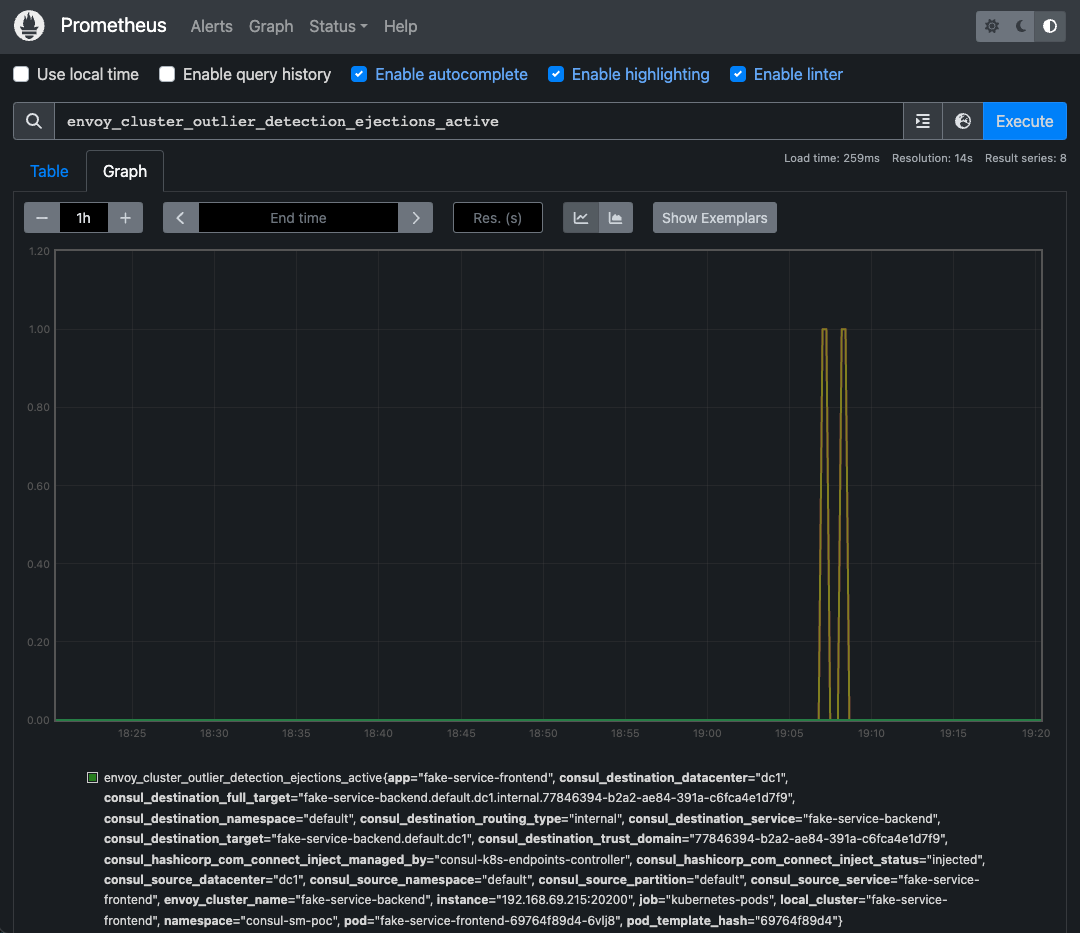
You can also view the metrics for these error events on Prometheus.
Open the Prometheus UI in your browser, filter for envoy_cluster_outlier_detection_ejections_active in the expression field and click Execute. You should see many entries matching the expression. The entries represent the errors we previously observed in the productpage logs.
You can also click the Graph tab to view the metrics as a graph.
Revert the application configuration to its original state to remove the circuit breaking configuration.
kubectl apply -f consul/traffic-management/circuit-breaking/service-productpage-defaults.yaml
Wrap-Up
Effective traffic management is crucial for deploying and maintaining resilient microservices. By leveraging Consul’s request routing, traffic shifting, timeouts, and circuit breaking capabilities, you can optimize performance, ensure reliability, and support advanced deployment strategies.
In the next section, we will explore Security features, focusing on mTLS, access control, and rate limiting.

















